|
|
|
|
| |
|
| |
|
| |
|
|
| |
|
|
| QXG10-60
立式燃煤炉 |
QXM10-500
燃油燃气炉 |
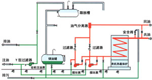
最先进的工艺流程 |
|
|
产品适用范围 |
|
化工: |
聚合、综合反应、蒸馏、浓缩、蒸发、熔融 |
木材: |
热压、干燥 |
|
油脂: |
分解、脱臭、脂肪酸蒸馏、加热、加氢反应、酯化 |
金属: |
酸洗、电镀、涂装、油浴、热处理 |
|
石化: |
合成、反应、蒸馏、精馏、加热、保温 |
涂装: |
烘烤干燥 |
|
塑料、橡胶: |
热压、压延、挤压、硫化成型、人造革加工等 |
车辆: |
加热成型、高温粘结、干燥 |
|
纺织、印染: |
热定型、干燥、焙烘 |
建筑: |
沥青溶解、保温 |
|
织维: |
聚合反应、熔融纺纱、模压、热固、延伸、干燥 |
水泥: |
燃料加热 |
|
碳素: |
沥青溶融、浸渍、混练、成型 |
电气: |
树脂浸渍、溶解保温 |
|
原子能工业: |
核燃料处理 |
空调: |
辐射供暖 |
|
造纸印刷: |
热溶融、波纹板加工、纸张、干燥 |
其他: |
350℃以下各种高温热源的应用 |
|
|
|
|
|